Application Monitoring Solution
- Increase the availability of your applications and application servers
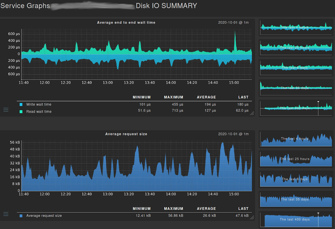
- Identify the root cause of issues with in-depth component monitoring
- Prevent scalability issues and detect resource bottlenecks early
- Increase the performance of your application
- Understand your applications better by simulating the impact of individual application component failures
- Monitor applications running in containers or in the cloud

